Marg NetData

Marg ERP 9+

Introduction

NetData is a powerful open-source monitoring solution designed to provide real-time insights into the performance and health of systems, applications, containers, and cloud infrastructures. It offers comprehensive visibility through detailed metrics, intuitive dashboards, and fast troubleshooting tools to help businesses ensure uptime and optimize performance. Whether you're managing a small server or a complex cloud environment, NetData delivers instant access to valuable performance data.

Pricing of Marg ERP-Pharmaceutical Industry Software

Pricing plans

Introduce pricing plans

Simple, transparent pricing that grows with you. Try any plan free for 30 days.

Business

USD 4.50 /per Node /month

USD0.00

Perfect for your business requirements and platform usage.

BOOK A DEMO
WHAT YOU WILL GET
  • Unlimited Metrics & Logs
  • Unlimited Custom Dashboards
  • Unlimited Data Retention
  • Role-based access with fine-grained permissioning (RBAC)
  • Single Sign-On (SSO)
  • System for Cross-domain Identity Management (SCIM)
  • Centralized Configuration Management
  • Enterprise Notification Integrations (MS Teams
  • Slack
  • OpsGenie
  • PagerDuty & more)
  • Audit logs - Trace system activities for security and compliance monitoring

Key Specification

Other Categories:
Deployment: Cloud Hosted
Customer Support: Online (Ticket)
Customization: No
Languages Support: English

Who uses NetData

Personal
Personal
SMEs
SMEs
Enterprises
Enterprises

Company Details

  • Company Name: NetData
  • Headquarter: Redwood city, California United States

NetData Description

What is NetData

NetData is a distributed, real-time monitoring software that collects thousands of metrics per second and visualizes them in interactive dashboards. It is highly efficient, lightweight, and designed to be deployed across entire infrastructures with minimal resource consumption. From CPU usage and memory performance to application-specific metrics, NetData ensures you stay informed at every level. Users often look for NetData Demo to explore its interface and evaluate its suitability before full-scale implementation.

Why Choose NetData

NetData stands out due to its simplicity, speed, and ability to deliver in-depth monitoring across all systems. It allows users to detect anomalies instantly, debug issues quickly, and reduce downtime. With the availability of NetData Reviews online, it's clear that many users appreciate its ease of use, quick deployment, and real-time data capabilities. Businesses prefer NetData because it requires no special configuration and offers seamless integration with modern DevOps tools.

Benefits of NetData

  • Real-time monitoring of all system metrics

  • Lightweight and low-resource consumption

  • Easy to install and deploy across multiple environments

  • Helps in early detection and resolution of issues

  • Interactive visual dashboards for better clarity

  • Supports integration with popular DevOps tools like Prometheus and Grafana

  • Offers valuable insights to reduce downtime and improve system performance

  • Open-source and community-supported platform

  • Offers NetData Demo for hands-on experience before deployment

  • Helps businesses make data-driven decisions based on NetData Reviews and performance metrics

How to Use NetData

Using NetData is straightforward:

  1. Download and install NetData on your system (Linux, MacOS, or containerized environments).

  2. Launch the dashboard via your web browser to monitor real-time system metrics.

  3. Customize alerts and dashboards according to your infrastructure requirements.

  4. Integrate with external tools if needed for extended functionality.

  5. Explore NetData Demo options to understand its full capabilities before implementing on a large scale.

Features of NetData

  • Real-time monitoring and visualization

  • Auto-detection of metrics from hundreds of sources

  • Interactive web-based dashboards

  • Customizable alerts and alarms

  • Cloud and on-premise deployment options

  • Machine learning-based anomaly detection

  • Data streaming to other time-series databases

  • Support for thousands of plugins and collectors

  • Seamless NetData Demo experience for trial users

  • Transparent NetData Pricing structure with free and premium options

  • Wide availability of NetData Reviews showcasing real-world use cases

Related Category on SaaSAdviser.com

  • Server Monitoring Software

  • IT Management Software

  • Network Monitoring Software

  • Cloud Management Software

  • DevOps Software


Key Features & Specifications

  • Application Performance Metrics
  • Synthetic Transaction Monitoring
  • Real-user Monitoring
  • Page Speed Monitoring
  • Mobile User Monitoring
  • Event Logs
  • API Monitoring
  • Web Defacement Monitoring
  • Uptime Reporting
  • Event-based Notification
  • Alerts (Notifications)
  • Dashboard
  • SSL Monitoring
  • Password Protected Pages
  • Mail Server Monitoring
  • FTP Monitoring
  • Maintenance Scheduling
  • SLA Monitoring

NetData Video

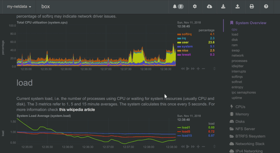
Keka HR Payroll Platform Screenshots

User Reviews

WRITE A REVIEW

Keka HR Payroll Platform Key Clients

Frequently asked questions

Everything you need to know about discovering, comparing, and choosing the right AI software for your business.

NetData has 1 plans,

  • Business USD 4.50 per Node /month

NetData is the AI Application Performance Monitoring (APM) Tools used for the below functionalities.

Top 5 NetData features

  • Application Performance Metrics
  • Synthetic Transaction Monitoring
  • Real-user Monitoring
  • Page Speed Monitoring
  • Mobile User Monitoring

NetData provides Online (Ticket) support.

NetData is not allowing Free Trial.

NetData provides Help Guides,Video Guides,Blogs for the software training.

Need Help Selecting
the Right AI Solution?

Speak with our team for tailored recommendations and insights to accelerate your AI adoption.

ai-help-img